Мониторинг состояния воздушной среды на полиграфическом предприятии "Красиво и Быстро"
Опубликовано 22 июля 2025 г. в 17:18 · Артём Золотаревский
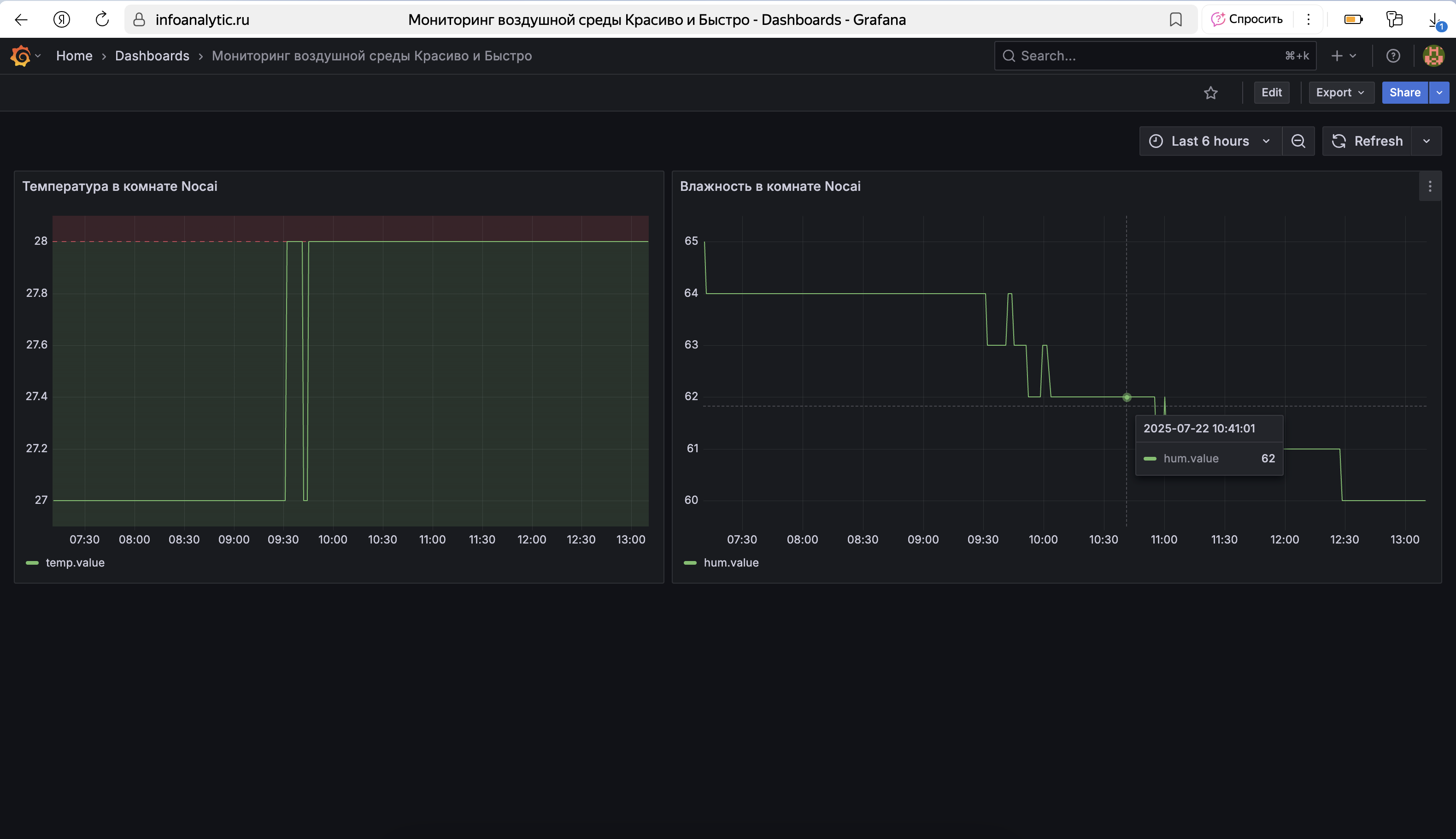
Ведутся работы по проекту интеллектуальной системы контроля состояния воздушной среды на полиграфическом предприятии "Красиво и Быстро". Используемые технологии:
- База данных временных рядов InfluxDB с распределенным облачным хранилищем
- Система визуализации данных и мониторинга Grafana
- Микроконтронтроллер ESP32 с беспроводными модулями связи Wi-Fi и Bluetooth
- Цифровой модуль измерения температуры и влажности на базе датчика AM2302
- Протокол связи MQTT для обмена телеметрическими данными интернета-вещей с поддержкой шифрования (асинхронная реализация)
- Брокер сообщений на базе Yandex Cloud IoT Core
- Yandex Cloud Functions для распределенной бессерверной автоматически масштабируемой обработки входящего потока телеметрических данных
- Платформа MicroPython для программирования микроконтроллера на языке Python
- Цифровая облачная платформа Инфоаналитик для аналитической обработки поступающего потока данных








